迟到两年的性价比神U!酷睿Ultra 7 270K Plus首发评测:用Ultra 7的钱 买超越Ultra 9的游戏性能
一、前言:目标是提升游戏性能
仅从架构层面来看,两年前的酷睿Ultra 9 285K其实也是一款优秀的处理器,它拥有当时最强的单核性能,游戏功耗甚至低于锐龙7 9700X。但在经历了14代酷睿i9的“缩缸”噩梦之后,Intel工程师在新一代旗舰处理器的设计上显得过度谨慎。原本,Chiplets方案已经导致P-Core延迟大幅上升,Ring频率与芯片间互联(D2D)的频率还非常保守。
最终的结果就是,酷睿Ultra 9 285K的内存延迟比起上代暴增30%,游戏性能直接崩盘!酷睿Ultra 200S Plus应是英特尔的亡羊补牢之作,它将让Arrow Lake处理器发挥出应有的游戏性能!

为了降低内存延迟,Intel采用了简单粗暴同时也是最直接的方法!Arrow Lake芯片由4个Tile模块(计算芯片、媒体芯片、SoC 芯片、I/O芯片)组成,不同Tile之间的互连接口频率也就是D2D频率,直接影响整体延迟。酷睿Ultra 200S系列的D2D频率是2100MHz,现在酷睿Ultra 200S Plus将这个数字提升到了3000MHz,增幅达900MHz。
Ring总线频率也做了提升!Ultra 7 270K Plus增加200MHz来到了4000MHz,Ultra 5 250K Plus 则小幅上调100MHz至3900MHz。
以上改进方案能让Ultra 200S Plus的内存延迟降低8%左右。
除了硬件上的改进,Intel还在原有的APO(应用优化器)套件中,加入了二进制优化技术。

英特尔二进制优化技术简单的说,就是在不改动硬盘里的游戏文件、不超频的情况下,就能在游戏运行时自动识别并优化游戏程序里面的高频调用的核心代码,重新编译生成二进制文件,把“热代码”放在处理器最容易读取的缓存位置,大幅降低缓存未命中所带来的性能损耗。
按照Intel的说法,仅二进制优化这一项,就能为所支持的游戏带来8%的帧率提升。
由于Lion Cove性能核前端预留了可编程预解码的硬件接口,可通过更新开启二进制优化技术。而包括初代 Ultra 系列在内的所有前代酷睿处理器,都没有预留该硬件接口。。
也就是说是独属于Ultra 200S系列处理器的技术!当然,以后的酷睿处理器也会原生支持这项技术。

酷睿 Ultra 200S Plus 系列处理器共推出 2 款型号。
旗舰款为酷睿 Ultra 7 270K Plus,拥有8P + 16E 24核心24线程、40MB二级缓存、36MB三级缓存。其中P核加速频率最高5.5GHz,全核频率5.4GHz。
Ultra 5 250K Plus则是在Ultra 5 245K的基础上增加了4个E-Core,6 P-Core+12 E-Core合计 18 核心 18 线程,缓存规格为30MB二级缓存、30MB三级缓存。
P-core加速频率5.3GHz,全核频率5.1GHz。
二、酷睿Ultra 7 270K/5 250K Plus图赏

我们收到的盒子,和零售版不太一样。


左边是Ultra 7 270K Plus、右边是Ultra 5 250K Plus。


Ultra 7 270K Plus正面,与Ultra 9 285K长得一模一样。

处理器背面,LGA1851接口。

Ultra 5 250K Plus。
三、测试平台:技嘉Z890M FORCE DUO X WIFI7主板
测试平台如下


技嘉Z890M FORCE DUO X WIFI7主板,12+1+2相供电设计。
这是技嘉专为Ultra 200s Plus设计的主板,BIOS新增了Ultra Turbo Mode,提供3个性能档位看,支持一键解锁隐藏性能。
为了提升Utra 200s锡类处理器的游戏性能,技嘉极尽所能降低内存延迟,新手玩家可以在BIOS一键开启“高带宽/低延迟”,能直接降低8ns内存延迟,无需手动调试复杂的时序小参。
这块主板放弃了常规 MATX 小板的 4 内存槽方案,采用2 槽 DIMM 1DPC/1SPC 专属超频设计,从硬件底层大幅降低内存通道负载,内存信号完整性提升 30% 以上,有利于玩家在高频下尽可能压低内存时序。
对于想要体验超高频内存的玩家,配合技嘉专属 D5 Duo X 优化技术、与内存厂商联合调校的超频 BIOS,内存频率能突破10266MT/s。
网络方面,则是5Gbps有线网卡 + Wi-Fi 7无线网卡的配置。

由于RTX 5090D没有公版,我们使用的是七彩虹iGame RTX 5090D Advanced 32GB。
这块显卡支持一键超频,在默认设置下,它的参数与NVIDIA官方标准完全相同:575W TDP、2407MHz加速频率、28Gbps显存速率。
我们测试时使用的是默认默频。

长江存储致态TiPro9000 2TB SSD,配备2GB LPDDR4缓存,拥有最高 14000MB/s 的满血读速,是一款性能不输给三星9100 PRO的国产SSD产品。

微星MEG AI1600T 1600W钛金全模电源. 通过了80PLUS、Cybenetics、PPLP三机构钛金认证支持最新ATX 3.1和PCIe 5.1标准,可承受2倍总功率偏移与3倍GPU瞬时功率偏移。

技嘉M28U 4K显示器。
四、理论性能测试:Ultra 7 270K Plus单核性能最强 多核性能略强于285K
1、CPU-Z



2、CineBench R20



3、CineBench R23



4、CineBench 2024



5、CineBench 2026



6、POV-Ray



7、X264 FHD Benchmark



8、X265 FHD Benchmark



9、3Dmark Fire Strike



测试数据汇总如下:

Ultra 7 270K Plus的单核性能与Ultra 9 285K几乎一样,同属当前单核性能最强处理器,多核性能比285K要略强了2%;与Ultra 7 265K相比,单核强了3%,多核强了20%。
和AMD的锐龙7 9700X相比,Ultra 7 270K Plus的多核性能几乎二倍于对手。
至于Ultra 5 250K Plus,它的单核性能比起Ultra 5 245K有5%的领先优势,多核则强了将近30%。
和对位的锐龙5 9600X相比,Ultra 5 250K Plus的多核性能领先对手80%。
五、1080P游戏性能测试:Ultra 5 250K Plus大幅提升11%
1、Counter-Strike 2



2、刺客信条:英灵殿



3、地平线:零之曙光



4、孤岛惊魂5



5、孤岛惊魂6



6、古墓丽影:暗影



7、霍格沃茨之遗



8、极限竞速:地平线5



9、全面战争:战锤3



10、赛博朋克2077



11、坦克世界



12、无主之地3



13、星球大战:亡命之徒


14、战争机器5



15、中土世界:战争之影



测试数据汇总如下:

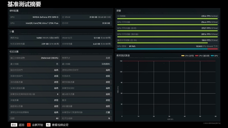
1080P分辨率下,Ulra 7 270K Plus的性能比起Ultra 9 285K强了8%,与AMD锐龙7 7800X3D相比,仅有1%的差距。
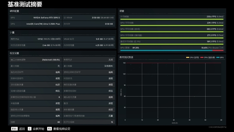
Ultra 5 250K Plus的游戏性能则大幅提升了11%。
六、2K游戏性能测试:Ultra 7 270K Plus几乎与锐龙7 7800X3D持平
1、Counter-Strike 2



2、刺客信条:英灵殿



3、地平线:零之曙光



4、孤岛惊魂5



5、孤岛惊魂6



6、古墓丽影:暗影



7、霍格沃茨之遗



8、极限竞速:地平线5



9、全面战争:战锤3



10、赛博朋克2077



11、坦克世界



12、无主之地3



13、星球大战:亡命之徒


14、战争机器5



15、中土世界:战争之影



测试数据汇总如下:

2K分辨率下,Ultra 7 270K Plus的提升幅度从8%回落到了4%,整体性能依然与锐龙7 7800X3D不相上下,比后者略弱了1%。
七、搭配RTX 5070 Ti与锐龙7 9850X3D游戏帧率对比:
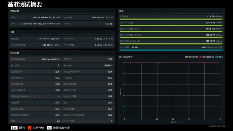
我们将显卡换成RTX 5070 Ti,测试1080P与2K分辨率下酷睿Ultra 7 270K Plus与锐龙7 9850X3D的帧率差异。
限于篇幅,下面只展示2K分辨率的测试截图。
1、Counter-Strike 2



2、刺客信条:英灵殿



3、地平线:零之曙光



4、孤岛惊魂5



5、孤岛惊魂6



6、古墓丽影:暗影



7、霍格沃茨之遗



8、极限竞速:地平线5



9、全面战争:战锤3



10、赛博朋克2077



11、坦克世界



12、无主之地3



13、星球大战:亡命之徒



14、战争机器5



15、中土世界:战争之影



测试数据汇总如下:

在搭配RTX 5070 Ti时,Ultra 7 270K Plus与锐龙7 9850X3D的性能差别很小!
1080P分辨率下,Ultra 7 270K Plus落后3%,但到了2K分辨率,游戏帧率却能比锐龙7 9850X3D还要高了1%。
八、二进制游戏帧率测试:平均提升7%
现在的Intel应用优化器已经能支持35款游戏,其中有13款还支持二进制优化。

1、CS2


2、地平线:零之曙光


3、孤岛惊魂5


4、孤岛惊魂6


5、古墓丽影:暗影


6、霍格沃茨之遗


7、全面战争:战锤3


8、赛博朋克2077


9、无主之地3


测试数据汇总如下:

我们一共测试了9款3A游戏,在开启二进制优化和APO(Application Optimization)之后,有3款游戏的帧率提升超过了10%,其中《古墓丽影:暗影》的帧率更是直接增加了20%。
9款游戏平均下来,提升幅度为7%。
九、DDR5 6400/8000游戏帧率对比
我们测试平台用的是DDR5-8000内存,时序CL40-48-48-128,在技嘉主板上开启高带宽/低延迟之后,实测延迟72.7ns。

读取124GB/s,写入106GB/s、复制108GB/s、延迟72.7ns。
下面我们将内存更换成DDR5-6400 CL28-36-36-76的内存。

读取102GB/s、写入96GB/s、复制99GB/s,延迟72.5ns。
以下是酷睿Ultra 7 270K Plus搭配两种内存时的测试帧率对比。
1、CS2


2、刺客信条:英灵殿


3、孤岛惊魂5


4、孤岛惊魂6


5、古墓丽影:暗影


6、全面战争:战锤3


7、赛博朋克2077


8、坦克世界


9、无主之地3


测试数据汇总如下:

我们在BIOS稍微优化小参之后,DDR5-6400 CL28-36-36-76的延迟可以达到72.5ns,DDR5 8000 CL40-48-48-128不需要做太多设置,延迟就能到72.7ns。
以上8款游戏都非常需求CPU性能,在延迟相近的情况下, DDR5-8000 C40的帧率与DDR5-6400 CL28相当,只有不到1%的优势。
十、内存延迟测试:延迟比285K低5ns、RING频率可以超频至4400MHz
使用的是DDR5 8000MHz 16GBx2套条,时序CL40-48-48-128。
1、Ultra 7 270K Plus延迟测试

BIOS默认,只开启XMP的情况下,Ultra 9 285K的延迟是85.3ns。

同样的设置下,Ultra 7 270K Plus的延迟是80.1ns,低了5.2ns。

在技嘉主板的BIOS中打开“高带宽/低延迟”,延迟降到了72.7ns。

在BIOS中将Min Ring Datio设置为43,Max Ring Datio设置为44,可以正常稳定使用。
不过在尝试超频CPU D2D Ratio时,不论是设置为35还是37,都无法进入系统。

在Ring频率=4400MHz时,Ultra 7 270K Plus的延迟进一步降到了70.3ns。
十一、烤机与降压测试:
1、烤机

首先是Ultra 5 250K Plus,使用AIDA64 FPU烤机6分钟,核心功耗198W,温度84度。
P核烤机频率5.1GHz,E核烤机频率4.6GHz。

Ultra 7 270K Plus的烤机功耗能到347W,比Ultra 9 285K高了30W左右。
P核烤机频率5.4GHz,E核烤机频率4.7GHz。
2、降压

将P-Core与E-Core电压同时降低0.1V,Ultra 7 270K Plus的功耗降到了302W,比默认低了45W。
尝试继续降压时,系统无法稳定运行。
3、游戏功耗

在《古墓丽影:暗影》中,Ultra 9 285K的游戏功耗最低,只有88W,锐龙7 9850X3D则是101W,Ultra 7 270K Plus是136W。
十二、总结:处理器的竞争才刚刚开始
放在10年前,酷睿Ultra 7 270K Plus这样的性能提升,可以直接更名为Ultra 9 385K,或者至少也要命名为Ultra 9 290K。
之所以没有这样做,是因为Intel想要将它的售价与Ultra 7 265K看齐,玩家能用Ultra 7的价格买到性能超越Ultra 9的产品!
好了,长话短说,以下是本次测试小结!
1、搭配顶级显卡游戏性能
D2D和Ring频率的提升大幅度降低了内存延迟,搭配RTX 5090 D时,Ultra 7 270K Plus的游戏性能比起Ultra 9 285K提升了8%,虽然二者的全核都是5.4GHz。
其整体游戏性能已经看齐锐龙7 7800X3D,理论上也应该比锐龙7 9700X一些!
Ultra 5 250K Plus性能提升更加亮眼,15款游戏的平均帧率比起Ultra 5 245K高了11%之多。
2、搭配主流显卡发游戏性能
一直以来,为了最大限度降低显卡瓶颈,还原处理器的真实游戏性能,我们在测试处理器游戏帧率时都会选择旗舰显卡。
但并非每个玩家都买得起RTX 5090 D,绝大多数主流玩家的选择,还是 RTX 5070 Ti 这个级别的中高端显卡。!
因此我们也专门测试了 Ultra 7 270K Plus 与锐龙 7 9850X3D,在搭配 RTX 5070 Ti 时的游戏表现。
1080P分辨率下,锐龙7 9850X3D要比Ultra 7 270K Plus强了3%左右。
但到了更常用的2K分辨率,Ultra 7 270K Plus完成了反超,它在15款游戏中的平均帧率比锐龙7 9850X3D竟然还高出1%。

3、内存对于游戏性能的影响
先说最重要的:请想尽一切办法压低内存延迟!!!
我们测试平台使用的是DDR5-8000 C40内存,延迟72.7ns。但实际上,酷睿Ultra 200s Plus处理器对于内存频率并没有太高的要求!
我们对比了DDR5-6400 CL28-36-36-76与DDR5-8000 CL40-48-48-128的游戏帧率,二者的延迟分别为72.5ns和72.7ns。
然后测试结果让人大吃一惊!在延迟接近的情况下,DDR5-8000C40的平均帧率仅比DDR5-6400C28高了1%。
结合当下的内存价格,购买低频低时序的内存通过优化时序延迟的方法,就可以获得强悍的游戏性能。
另外,对于不会设置内存时序小参的小白用户而言,建议购买支持一键降低延迟功能的主板。我们测试平台使用的技嘉Z890M FORCE DUO X WIFI7主板,可以一键降低8ns延迟。
4、生产力性能
Ultra 7 270K Plus的单核性能与Ultra 9 285K几乎一样,二者都拥有当下最强的单核性能;与Ultra 7 265K相比,其单核强了3%,多核强了20%。
既然命名Ultra 7,它的对手自然是锐龙7 9700X!
Ultra 7 270K Plus不论是单核性能还是多核性能都碾压了对手,特别是多核性能,几乎达到了锐龙7 9700X的两倍。
至于Ultra 5 250K Plus,它的单核性能比起Ultra 5 245K有5%的领先优势,多核则强了将近30%。
5、功耗与超频
不建议对核心进行超频,如果想要超频,可以围绕降低内存延迟的思路进行。
Ultra 7 270K Plus默认Ring频率4000MHz,我们手上这块可以轻松上到4400MHz,超频后内存延迟从73ns降到了70.3ns。
对于游戏性能来说,压低内存延迟的收益,远比单纯拉高核心频率要实在得多。
功耗方面,Ultra 7 270K Plus不限制功耗的情况下,满载可以到350W功耗。实测将P核与E核同时降低0.1V,烤机功耗直接降到了300W,少了50W。
由于时间有限,我们未单独探究P核与E核的极限降压幅度,有兴趣的同学可以自行摸索。

在Ultra 200s Plus推出之前,笔者很久都没有推荐过Intel桌面处理器了,毕竟200s游戏性能拉胯,而13/14代酷睿功耗又太高。
但现在多了一种新的选择!
如果你预算充足,并且搭配的是RTX 5090 D这种旗舰级别的显卡,那么就毫不犹豫地选择锐龙9 9950X3D处理器。
如果你的整机预算在2万以下,搭配的是RTX 5070 Ti这个级别的主流显卡时,那么你会发现,Ultra 7 270K Plus的游戏性能与锐龙9 9950X3D几乎没有区别,在高分辨率下甚至还更强一些!
更重要的,Ultra 7 270K Plus的售价比起锐龙9 9950X3D,便宜了将近2000元!
两年前,Ultra 9 285K处理器的游戏表现实在是让人一言难尽。而如今Ultra 200s Plus仅靠几处小小的改进就让游戏性能有了8~10%的提升,算是Intel给大家的一份迟到的惊喜!
而明年的Nova Lake-S处理器,会将内存控制器重新纳入CPU Die中,延迟会进一步降低,同时还将配备16个完整的P-Core和144MB三级缓存,难以预估其游戏性能会达到怎样的高度!
Intel与AMD的桌面处理器大战,才刚刚开始!

